Notice
Recent Posts
Recent Comments
Link
투케이2K
929. (Android/Java) 파어베이스 크래시 리틱스 Firebase Crashlytics 에러 발생 추적 위한 setUserId 사용자 아이디 값 추가 실시 본문
Android
929. (Android/Java) 파어베이스 크래시 리틱스 Firebase Crashlytics 에러 발생 추적 위한 setUserId 사용자 아이디 값 추가 실시
투케이2K 2025. 1. 5. 10:35728x90
[개발 환경 설정]
개발 툴 : AndroidStudio
개발 언어 : Java / Kotlin

[소스 코드]
// --------------------------------------------------------------------------------------
[개발 및 테스트 환경]
// --------------------------------------------------------------------------------------
- 언어 : Java / Kotlin
- 개발 툴 : AndroidStudio
- 기술 구분 : Firebase / Crashlytics / Log
// --------------------------------------------------------------------------------------
// --------------------------------------------------------------------------------------
[소스 코드]
// --------------------------------------------------------------------------------------
package com.example.javaproject.C_Firebase;
import android.app.Activity;
import android.content.Context;
import android.os.Bundle;
import com.example.javaproject.C_Util;
import com.example.javaproject.S_Log;
import com.google.android.gms.tasks.OnCompleteListener;
import com.google.android.gms.tasks.Task;
import com.google.firebase.analytics.FirebaseAnalytics;
import com.google.firebase.crashlytics.FirebaseCrashlytics;
import com.google.firebase.database.DatabaseReference;
import com.google.firebase.database.FirebaseDatabase;
import com.google.firebase.remoteconfig.FirebaseRemoteConfig;
import com.google.firebase.remoteconfig.FirebaseRemoteConfigSettings;
import java.util.HashMap;
import io.reactivex.rxjava3.annotations.NonNull;
import io.reactivex.rxjava3.core.Observable;
public class C_FirebaseCrashlyticsLog {
/**
* // --------------------------------------------------------------------------------------
* TODO [클래스 설명]
* // --------------------------------------------------------------------------------------
* 1. 파이어베이스 크래시 리틱스 로그 관리 클래스
* // --------------------------------------------------------------------------------------
* 2. 참고 : 사전 파이어베이스 콘솔에서 프로젝트 생성 필요
* // --------------------------------------------------------------------------------------
* 3. 참고 : 파이어베이스 Crashlytics 라이브러리 추가 필요
*
* - implementation(platform("com.google.firebase:firebase-bom:32.3.1"))
* implementation 'com.google.firebase:firebase-crashlytics:18.4.3'
* // --------------------------------------------------------------------------------------
* 4. 참고 : 파이어베이스 공식 사이트
*
* https://firebase.google.com/docs/crashlytics/customize-crash-reports?hl=ko&platform=android#java_3
* // --------------------------------------------------------------------------------------
* */
// -----------------------------------------------------------------------------------------
// TODO [전역 변수 선언]
// -----------------------------------------------------------------------------------------
private static final String ACTIVITY_NAME = "C_FirebaseCrashlyticsLog";
/**
* -----------------------------------------------------------------------------------------
* TODO [SEARCH FAST] : crashlyticsSetUser : 파이어베이스 크래시 리틱스 로그에서 특정 사용자 식별 수행 값 저장
* -----------------------------------------------------------------------------------------
* TODO [설명] : 파이어베이스 크래시 리틱스 로그에서 특정 사용자 식별 수행 값 저장 메소드
*
* 1) 파이어베이스 콘솔에서 앱 사용 중 에러가 발생해 Kill 된 경우 해당 로그를 추적해서 어디에서 다운이 되었는지 확인 수행
* 2) 파이어베이스 콘솔에서 지정한 값으로 사용자 식별 수행
* -----------------------------------------------------------------------------------------
* TODO [Input] : 인풋 파라미터
*
* @param userId : 파이어베이스 크래시 리틱스 로그에서 특정 사용자를 식별하기 위한 값 (ex : twok1234)
* -----------------------------------------------------------------------------------------
* TODO [Return] : 리턴 데이터
*
* @return : null
* -----------------------------------------------------------------------------------------
* TODO [History] : 이력 정리 [create , update , delete]
*
* 1) KwonGiHwan : create : 2025-01-05 : 최초 생성 수행
* -----------------------------------------------------------------------------------------
* */
// -----------------------------------------------------------------------------------------
// TODO [호출 방법 소스 코드]
// -----------------------------------------------------------------------------------------
/*
try {
C_FirebaseCrashlyticsLog.crashlyticsSetUser("TWOK1234");
}
catch (Exception e){
e.printStackTrace();
}
*/
// -----------------------------------------------------------------------------------------
public static void crashlyticsSetUser(String userId){
S_Log._W_(ACTIVITY_NAME + " :: crashlyticsSetUser :: 파이어베이스 크래시 리틱스 로그 특정 사용자 식별 값 저장", new String[]{String.valueOf(userId)});
try {
// [Firebase Set Crash UserId]
FirebaseCrashlytics.getInstance().setUserId(String.valueOf(userId));
}
catch (Exception e){
e.printStackTrace();
}
}
} // TODO [클래스 종료]
// --------------------------------------------------------------------------------------
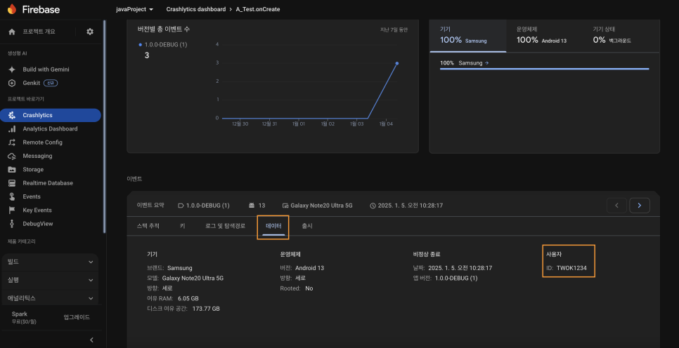
[에러 발생 로그 확인 방법]


728x90
반응형
'Android' 카테고리의 다른 글
Comments
